Observability for Akamai Cloud: Get Started with Akamai Cloud Pulse

Hitoshi Kaneko

Apr 23, 2026

Hitoshi Kaneko

Hitoshi Kaneko

Written by

Hitoshi Kaneko

Hitoshi Kaneko is a Senior Technical Solutions Architect within the Compute and Delivery Division at Akamai. His primary focus is helping customers develop computing strategies and improve website performance.

Share

Knowing the current state of your infrastructure matters — not only when something breaks, but also during normal operations. How much storage are your buckets actually using? Is your load balancer handling traffic as expected? These are straightforward questions, but without a way to visualize resource behavior over time, they’re harder to answer than they should be. 

And as more applications — including those powered by AI — rely on cloud storage and load balancers as core dependencies, having visibility into their health and behavior has become a standard part of operating in the cloud.

Akamai Cloud Pulse is an observability service built into Akamai Cloud that helps you answer your questions about the current state of your infrastructure. It collects metrics, alerts, and logs from your cloud resources, and lets you export that data to the monitoring tools you already use. It is in limited availability as of April 2026 — but if you’re evaluating options or planning ahead, it’s worth knowing what it offers.

This blog post focuses on the Metrics feature of Akamai Cloud Pulse, with Object Storage and NodeBalancers as examples.

What is Akamai Cloud Pulse?

Akamai Cloud Pulse provides three core capabilities for observability: 

  • Metrics

  • Alerts

  • Logs

Metrics

Metrics are automatically collected from supported Akamai Cloud resources and stored as time-series data. You can view them in Akamai Cloud Manager, query them via the API, or export them to external tools. This makes it straightforward to analyze performance trends over time and detect issues before they affect your applications. Currently, Metrics support Object Storage, NodeBalancers, and Databases, with more resource types planned as the service matures.

Alerts

Alerts let you set notification rules based on metric thresholds. The service offers predefined system alerts for critical conditions, and you can define custom alerts that trigger when specific thresholds are crossed. When an alert fires, notifications are sent by email. Alerts are currently in beta.

Logs

Logs provide audit-level visibility into activity across your resources. For Object Storage, management event logs record who created, modified, or deleted storage resources or configuration settings — useful for security monitoring and operational accountability. Support for additional resource types is planned.

For a full overview, refer to the official documentation.

How Akamai Cloud Pulse collects Metrics data

Akamai Cloud Pulse collects time-series performance data from your cloud resources and makes that data available through multiple access methods. The simplest way to get started is via Akamai Cloud Manager — the web console includes a built-in metrics view where you can browse resource metrics without any setup.

For programmatic access, the Linode API provides a dedicated metrics endpoint that lets you query metric data directly. This is useful for building custom scripts, automating reports, or integrating metrics into your own tooling.

When you need to feed metrics into an existing monitoring stack, the service provides the Akamai Cloud Pulse Collector — an OpenTelemetry Collector (otelcol; a vendor-neutral, open standard that supports multicloud portability) that pulls metrics from your Akamai Cloud resources and exposes them in Prometheus format. This makes it straightforward to integrate with tools that you may already be running, like Prometheus and Grafana.

Figure 1 shows an example setup using the Akamai Cloud Pulse Collector with Prometheus and Grafana.

Figure 1 shows an example setup using the Akamai Cloud Pulse Collector with Prometheus and Grafana. Fig. 1: Example architecture — Akamai Cloud Pulse metrics export via Prometheus and Grafana

In this setup, the collector exposes a /metrics endpoint (default: 0.0.0.0:8889) that Prometheus scrapes and stores as time-series data, which Grafana then queries for dashboards.

For setup details and supported exporters, see Export Metrics to External Tools. The full list of available metrics per resource type is in the ACLP Metrics reference.

Monitoring Object Storage and NodeBalancers in Prometheus and Grafana

Once metrics are flowing into Prometheus and Grafana, you can build dashboards tailored to your use case. Object Storage and NodeBlanacers provide two examples.

Object Storage

The Object Storage dashboard provides a clear view of storage use and traffic patterns — including total bucket size, object count, bytes downloaded, and per-bucket breakdowns of HTTP response codes and egress throughput (Figure 2).

The Object Storage dashboard provides a clear view of storage use and traffic patterns — including total bucket size, object count, bytes downloaded, and per-bucket breakdowns of HTTP response codes and egress throughput (Figure 2). Fig. 2: Object Storage metrics dashboard

For the full list of available Object Storage metrics, see Metrics for Object Storage.

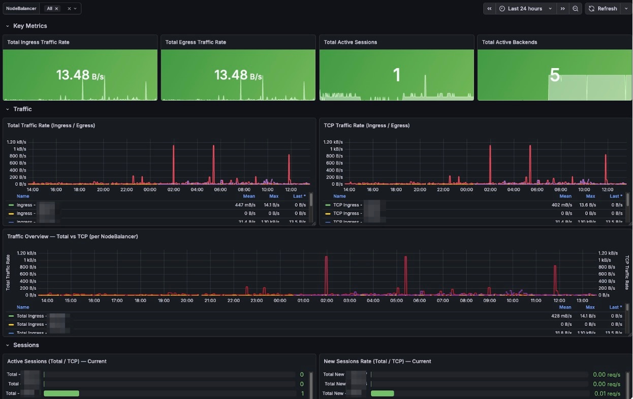
NodeBalancers

The NodeBalancers dashboard gives you real-time visibility into traffic rates, active sessions, and back-end health, which is useful for understanding load distribution and spotting anomalies early (Figure 3).

The NodeBalancers dashboard gives you real-time visibility into traffic rates, active sessions, and back-end health, which is useful for understanding load distribution and spotting anomalies early (Figure 3). Fig. 3: NodeBalancer metrics dashboard

For the full list of NodeBalancer metrics, see Metrics for NodeBalancers.

Conclusion

Akamai Cloud Pulse (currently in limited availability) brings metrics, alerts, and logs together in a single observability service for Akamai Cloud resources. For teams looking to integrate metrics into an existing monitoring stack, the Akamai Cloud Pulse Collector uses OpenTelemetry — a vendor-neutral standard that avoids lock-in — to export data in Prometheus format, making it straightforward to connect with tools like Grafana.

Object Storage and NodeBalancer are among the supported resource types; they provide detailed visibility into traffic, throughput, and operational health. The export pipeline (Collector → Prometheus → Grafana) is well-documented and can be set up without significant infrastructure overhead.

Ready to gain deeper insights into your infrastructure? Get started with Akamai Cloud Pulse.

Hitoshi Kaneko

Apr 23, 2026

Hitoshi Kaneko

Hitoshi Kaneko

Written by

Hitoshi Kaneko

Hitoshi Kaneko is a Senior Technical Solutions Architect within the Compute and Delivery Division at Akamai. His primary focus is helping customers develop computing strategies and improve website performance.

Tags

Share

Related Blog Posts

Cloud
AI Survey: 50% of Organizations Struggle to Maintain Latency at Scale
May 06, 2026
The Akamai State of AI Inference report captures real data from the field that describes how AI inference is being built and scaled in production today.
Cloud
Akamai Cloud Is Built for What Cloud Has Become (Updated May 2026)
May 06, 2026
Explore Akamai Cloud’s Q1 2026 updates: New NVIDIA Blackwell GPUs, edge native Akamai Functions, and infrastructure built for real-time, distributed AI inference.
Cloud
Scaling Your Media Workloads: Introducing Akamai’s New 8-Card VPU Plan
April 21, 2026
Scale your media workloads with Akamai’s new 8-card VPU plan. Achieve 320+ parallel streams with NETINT hardware acceleration and industry-leading egress costs.